目前,我国很多城市空气脱硫脱硝的二氧化硫污染严重,以煤炭为主的能源消耗结构是引起我国脱硫脱硝污染日趋严重的最重要原因。
脱硫脱硝就是脱去烟气中的SO2(二氧化硫),脱硝主要是脱去烟气中的NOx(氮氧化物),这两种物质进入大气会形成酸雨,酸雨对人类的危害非常大,所以现在国家一直在提倡环保,以煤炭为燃料的烟气都含有这些物质,特别是火电厂,现在建火电厂都要同时建设脱硫,脱硝现在国家还没有开始强制上。
排放的二氧化硫已接近全社会排放总量的50%这一特点决定了控制燃煤排放的脱硫脱硝是我国二氧化硫污染控制的重点,控制脱硫脱硝排放量又是控制燃煤二氧化硫污染的主要突破口。
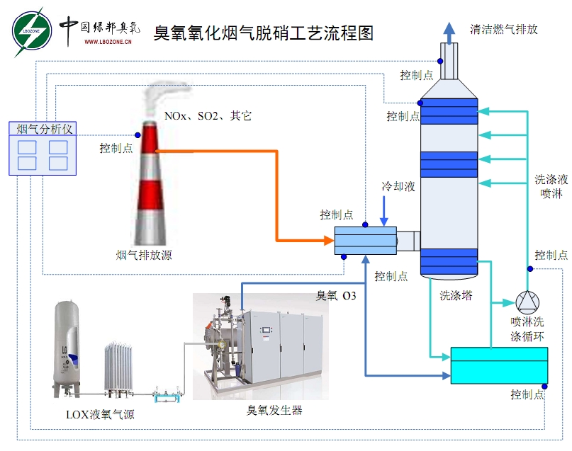
烟气脱硝,是指把已生成的NOX还原为N2,从而脱除烟气中的NOX。 烟气脱硝的原理是用氧化剂将NO氧化成NO2,生成的NO2再用水或碱性溶液吸收,从而实现脱硝。
传统的烟气脱硫脱硝工艺已经不能满足严格的减排要求,传统的工艺也存 在设备投资高、占地面积大等缺点,因此开发工艺简单、可靠的脱硫脱硝工艺具有重要意义。臭氧脱销无非是脱掉烟气中的NOX,烟气中NOX的主要组成部分是 NO,臭氧的高级氧化作用可以达到脱除效果,而且烟气中的其他有害气体也可以脱除。臭氧作为一种强氧化剂,可以容易的将NO氧化成可溶于水生成HNO2和 HNO3的NO2、N2O3、N2O5等高价态氮氧化物。然后采用Na2S 和NaOH 溶液进行吸收,最终将NOx 转化为N2达到脱除的目的,NOx 的去除率高达95%。

臭氧具有仅次于氟的强氧化性,完全有能力将烟气恶劣环境中的NO氧化成高价态,提高烟气中氮氧化物的水溶性,从而通过湿法洗脱。其中主要包括以下反应:
NO+O3→NO2+O2 (1)
NO2+O3→NO3+O2 (2)
NO2+NO2→N2O4 (3)
N2O4+O3→N2O5 (4)
NO3+NO2→N2O5 (5)
3NO2+H2O→2HNO3+NO (6)
N2O5+ H2O→2HNO3 (7)
利用臭氧将NO氧化为高价态的氮氧化物后,需要进一步地吸收。常见的吸收液有Ca(OH)2、NaOH 等碱液。不同的吸收剂产生的脱除效果会有一定的差异。例如有人在利用水吸收尾气时,NO的脱除效率可达到86.27%,这是利用气体在水中的溶解度进行吸收,也有试验利用吸收液将高价氮氧化物还原成为N2 后直接排入大气中。
臭氧类产品:脱硫脱硝用臭氧发生器
主要应用:臭氧脱硝
气源:空气/氧气
臭氧类产品:80kg大型臭氧发生器
主要应用:臭氧脱硝
气源:空气/氧气
臭氧类产品:10kg大型臭氧发生器
主要应用:臭氧脱硝
气源:空气/氧气
臭氧类产品:50kg大型臭氧发生器
主要应用:臭氧脱硝
气源:空气/氧气